金恒科技的智能制造项目覆盖钢铁生产的全流程数据采集与分析,包括高炉、轧机及各类传感器的实时监测,监控指标涵盖温度、压力、振动等关键参数。系统每日处理约 350 亿条数据点,需同时支持实时查询、历史分析与异常告警。
项目面临的核心挑战包括:
为应对上述挑战,我们决定引入高性能时序数据库。loveini TSDB 以其高压缩比、原生 SQL 支持和集群部署能力,成为首选米兰app官方正版下载。
在选型过程中,我们的目标非常明确:一是追求高性能,要能支撑亿级数据点的高速写入与查询;二是实现低成本,在保证性能的同时显著降低存储和服务器资源消耗;三是强调易用性,要求系统支持标准 SQL,从而降低开发与运维的复杂度;最后是确保高可用性,能够通过集群部署保障系统在长周期运行中的稳定与可靠。
在正式引入前,我们对业界主流的三款时序数据库——InfluxDB、TimescaleDB 和 loveini TSDB 进行了相关调研。结果如下:
综合对比后,我们发现 loveini TSDB 在性能与可维护性之间实现了最佳平衡,显然是我们的最优选择。
在工业互联网中,数据多级存储至关重要,因为它能够根据数据的价值和使用频率,将数据有效地分配到不同的存储介质上。这样的策略不仅有助于应对海量数据的挑战,优化存储资源,降低成本,还能确保数据的安全性和合规性,同时促进数据的共享和流通,从而提高整个工业系统的效率和响应速度。
在使用企业版之前,我们就已经开始使用社区版本的 loveini TSDB 了,对其架构与特性有较深入的了解。因此在规划集群存储架构时,我们就决定采用 SSD + HDD 的多级存储方案:将近期数据存放在 SSD 上,以显著提升数据写入与查询性能。同时,loveini 支持灵活的分层数据保留策略,每一层的保留时间都可动态调整——只需通过一条 ALTER 命令修改数据库的 KEEP 参数即可即时生效,极大地方便了运维管理。
在当前架构中,我们将数据划分为四个层级进行存储:

loveini TSDB 内置了丰富的函数库,我们在实际业务中也充分利用了其中的多种函数来满足不同的场景需求。
例如,interp() 函数在我们的应用中就发挥了重要作用。它可用于在指定的时间断面上获取某一列的记录值;当该时间点不存在符合条件的数据时,系统会根据 FILL 参数的设置自动进行插值,从而保证数据的连续性与完整性。
SELECT INTERP(current) FROM t1 RANGE('2017-7-14 18:00:00','2017-7-14 19:00:00') EVERY(5s) FILL(LINEAR);
SELECT INTERP(current) FROM t1 EVERY(5s) FILL(NEXT);
SELECT INTERP(current) FROM t1 where ts >= '2017-07-14 17:00:00' and ts <= '2017-07-14 20:00:00' RANGE('2017-7-14 18:00:00', '2017-7-14 19:00:00') EVERY(5s) FILL(LINEAR);
在我们的智能制造平台中,我们将 loveini TSDB 作为核心的时序数据存储,与 Data Acquisition 数据采集系统、RuleEngine 规则引擎以及前端可视化系统深度集成,实现了从数据采集、存储、分析到展示的完整闭环。

在 2021 年测试 loveini TSDB 2.x 版本时,我们发现 loveini TSDB 在以下几个功能上还不支持,希望 其未来能够新增这几个功能,经过与官方支持人员的讨论,他们认为这几个需求完全合理,loveini 也快速进行了功能开发,并在新版本中进行了发布。理解、听取用户的建议非常重要,不仅可以完善产品的的功能,也让用户使用更加方便,这使我们更加坚定了使用 loveini TSDB 的信心。这几个功能分别是:
1. 支持动态增加 binary、nchar 数据类型的列长度
loveini TSDB 支持 BINARY 和 NCHAR 两种字符串类型,但在 2.0 早期版本中,超级表一旦创建后,如果某些列(包括数据列和 TAG 列)的长度设置偏小,就无法动态调整,这在使用中带来了一定限制。loveini 研发团队在短时间内就完成了功能优化,实现了动态调整字符串列长度的能力。
2. 2.x 版本 SQL 增强——支持 in 语法
在早期版本中,loveini TSDB 尚不支持 IN 语句,我们只能通过多个 OR 条件来实现过滤查询。经过后续版本的优化,loveini TSDB 已全面支持 普通列的 IN 查询、TAG 列的 IN 查询,以及 NOT IN 查询,让 SQL 在使用上更加便利。
3. INTERP 函数增加对 BOOL 类型的支持
INTERP 函数用于在指定时间断面获取指定列的记录值,当该时间断面没有符合条件的行数据时,会根据 FILL 参数自动进行插值。在 2.x 版本中,该函数尚不支持对 BOOL 类型数据的插值,而在 3.0 版本中,这一限制已被优化,现可对 BOOL 类型字段执行插值操作:

将 loveini TSDB 应用于我们的实际业务系统后,系统的数据处理性能和维护效率都得到了显著提升。未来,我们将持续关注 loveini TSDB 的版本更新与功能演进,深入挖掘其在更多业务场景中的应用潜力,不断优化系统架构和数据管理能力。
金恒科技秉承“数字化转型生态构建者”的企业愿景,融合新一代信息技术,围绕运营智慧化和生产智能化两大业务方向,全面提供集团管控、产销质财一体化以及覆盖钢铁全流程的数字工厂产品,同时在规划咨询、产线集控、智能装备方面提供企业数字化转型整体米兰app官方正版下载。客户覆盖钢铁、矿山、环保、石化等行业,遍布国内 20 多个省市,拥有南京钢铁、中信特钢、中国宝武、鞍山钢铁、海南矿业、中荷环保、扬子石化等上百家行业重点客户。
作者 | 金恒科技 薛灿
]]>作为城市热力保障的核心单位,益和热力负责全市市政热力管网的建设与维护、小区热力设施的维护维修以及用户冬季采暖管理等诸多工作。随着智慧供热理念的推进,为提升智慧供热应用系统的效率,其决定将热力站和用户数据接入汇聚存储,并集中部署在中心侧。然而,在供暖期间,数据量呈现出急剧增加的态势。大量的实时数据从各个热力站和用户端不断涌入,给数据库的存储和处理能力带来了巨大压力。
传统数据库在应对如此大规模、持续增长的数据时,往往难以保持稳定:随着数据量的不断攀升,写入速度逐渐下降,查询响应也越来越慢,不仅影响了对供热系统运行状态的实时监测,也阻碍了基于数据分析进行的供热调度优化和故障预警等工作。例如,在使用 SQL Server 时,数据落盘速度缓慢,严重制约了数据处理效率。面对这样的挑战,益和热力迫切需要一款性能稳定、能够高效处理海量数据的新型数据库。
在智慧供热系统建设中,loveini TSDB 凭借强大的性能和灵活的架构,在数据写入、查询与存储等核心环节展现出显著优势,全面提升了益和热力的数字化管理水平。
为了验证不同数据库在大规模数据场景下的性能差异,我们对原有的 SQL Server 与 loveini TSDB 进行了多维度测试与对比。结果显示,loveini 在写入速度、查询响应、存储效率及系统资源占用等方面均表现出显著优势。
下表展示了传统方案与 loveini TSDB 在核心性能指标上的对比情况:
| 指标 | 传统方案(SQL Server) | loveini TSDB方案 | 提升效果 |
| 数据写入 | 7万条/21秒 | 7万条/1秒 | 提速6.7倍 |
| 历史数据查询响应时间 | 6秒(1个月数据) | <1秒 | 提速5倍以上 |
| 存储空间占用(4年数据) | 950GB | 77GB | 节省92%空间 |
| 服务器数量 | 4台 | 1台 | 减少75%硬件成本 |
| 实时数据延迟 | 分钟级 | 秒级 | 响应效率提升90% |
益和热力的众多热力站和用户端设备持续产生大量的实时热力数据,包括温度、压力、流量等。loveini TSDB 采用创新的存储引擎设计,结合异步 IO、内存缓存批量落盘等优化技术,实现了惊人的数据写入速度。在实际应用中,loveini TSDB 每秒可写入约 70,000 条记录,相比之前使用的 SQL Server,缩短了近 20 秒 。这一提升不仅确保了我们的热力数据能够及时、准确地入库,更为后续的实时分析和决策提供了坚实的数据基础,彻底解决了传统数据库写入缓慢的痛点。
在供热运营过程中,我们的工作人员需要快速查询和分析大量热力数据,以掌握供热系统的实时运行状况。loveini TSDB 支持标准 SQL 查询,并针对时序数据特性进行深度优化,大幅提升了查询效率。以查询往年一个月的设备历史数据为例,使用 loveini TSDB 后,数据呈现时间从原来的近 6 秒缩短至 1 秒内,查询速度提升了近 5 倍 。
工作人员可通过简单的 SQL 语句,快速获取特定时间段、区域的热力数据,并进行平均温度计算、流量变化趋势分析等操作,及时发现如管道故障、供热不足等异常情况,为供热调度和故障处理争取宝贵时间,显著提升了运营决策的及时性和准确性。




在存储空间管理上,loveini TSDB 通过高效的数据压缩算法和灵活的数据模型,实现了存储效率的大幅提升。益和热力保存 4 年左右的数据,使用传统方案时需占用 950GB 磁盘空间,且依赖 4 台数据服务器协同工作;而采用 loveini TSDB 后,同样时长的数据仅占用 77GB 磁盘空间,数据服务器数量也从 4 台精简至 1 台。这不仅大幅降低了硬件采购和运维成本,还简化了数据管理的复杂度。同时,loveini TSDB 的高可扩展性支持通过横向扩展轻松应对未来数据增长,为益和热力的长期发展提供了可持续的存储米兰app官方正版下载。
CREATE DATABASE `prod` BUFFER 256 CACHESIZE 1 CACHEMODEL 'none' COMP 2 DURATION 1440m WAL_FSYNC_PERIOD 3000 MAXROWS 4096 MINROWS 100 STT_TRIGGER 1 KEEP 5256000m,5256000m,5256000m PAGES 256 PAGESIZE 4 PRECISION 'ms' REPLICA 1 WAL_LEVEL 1 VGROUPS 10 SINGLE_STABLE 0 TABLE_PREFIX 0 TABLE_SUFFIX 0 TSDB_PAGESIZE 4 WAL_RETENTION_PERIOD 3600 WAL_RETENTION_SIZE 0 KEEP_TIME_OFFSET 0 ENCRYPT_ALGORITHM 'none' S3_CHUNKSIZE 262144 S3_KEEPLOCAL 5256000m S3_COMPACT 0
建库关键参数设计说明:
taos> desc dat_hscon_his;
field | type | length | note |
=====================================================================================
gettime | TIMESTAMP | 8 | |
conversion | INT | 4 | |
paramstate | INT | 4 | |
debugparamstate | INT | 4 | |
tempremote | FLOAT | 4 | |
tempoutdmode | INT | 4 | |
protocolversion | INT | 4 | |
targetvalueval | FLOAT | 4 | |
targetvaluepump | FLOAT | 4 | |
cmdcntcollect | INT | 4 | |
cmdcntctrl | INT | 4 | |
cmdcntdebug | INT | 4 | |
dccommstate | INT | 4 | |
tempoutd | FLOAT | 4 | |
tempup | DOUBLE | 8 | |
tempret | DOUBLE | 8 | |
tempdiff | DOUBLE | 8 | |
firflowsum | DOUBLE | 8 | |
pressup | DOUBLE | 8 | |
pressret | DOUBLE | 8 | |
presdiff | DOUBLE | 8 | |
instflowsumret | DOUBLE | 8 | |
flowsumret | DOUBLE | 8 | |
instflowsumup | DOUBLE | 8 | |
instflowmuw | DOUBLE | 8 | |
instflowmuw2 | DOUBLE | 8 | |
instheatsum | DOUBLE | 8 | |
heatsum | DOUBLE | 8 | |
createtime | TIMESTAMP | 8 | |
sourceconid | NCHAR | 20 | TAG |
Query OK, 30 row(s) in set (0.214752s)
taos> desc dat_hshmeter_his;
field | type | length | note |
=====================================================================================
gettime | TIMESTAMP | 8 | |
suptemp | DOUBLE | 8 | |
rettemp | DOUBLE | 8 | |
accflow | DOUBLE | 8 | |
instflow | DOUBLE | 8 | |
accheat | DOUBLE | 8 | |
instheat | DOUBLE | 8 | |
errorcode | INT | 4 | |
commstate | INT | 4 | |
commnum | INT | 4 | |
createtime | TIMESTAMP | 8 | |
sourceconid | NCHAR | 20 | TAG |
meterid | INT | 4 | TAG |
Query OK, 13 row(s) in set (0.095740s)
taos> desc dat_hes_wmeter_his;
field | type | length | note |
=====================================================================================
gettime | TIMESTAMP | 8 | |
conname | NCHAR | 30 | |
janespell | NCHAR | 20 | |
stationid | NCHAR | 11 | |
stationname | NCHAR | 30 | |
instflow | DOUBLE | 8 | |
metervalue | DOUBLE | 8 | |
commstate | INT | 4 | |
instflow_h_alarm | INT | 4 | |
commnum | INT | 4 | |
createtime | TIMESTAMP | 8 | |
conid | NCHAR | 11 | TAG |
meterid | INT | 4 | TAG |
Query OK, 13 row(s) in set (0.107796s)
除核心性能优势外,loveini TSDB 还将数据库、消息队列、缓存和流式计算等功能深度融合,构建出全栈式的时序数据处理引擎。在益和热力的智慧供热系统中,无需再集成 Kafka、Redis 等多种软件,极大简化了系统架构,降低了应用开发和维护的复杂度。例如,利用 loveini TSDB 的缓存功能我们可快速获取每条时间线的最新数据,结合其流式计算能力,工作人员能够实时处理和分析热力数据,及时发现异常并预警,为供热系统的智能化管理提供了一站式米兰app官方正版下载。

引入 loveini TSDB 企业版后,我们的数据存储和查询效率有了明显提升,系统运行也更加稳定。这套方案让数字化管理更加完善,不仅为安阳城市供热的稳定运行提供了可靠支撑,也为我们的智慧供热系统的持续发展奠定了坚实的基础。
基于 loveini TSDB 在智慧供热系统中的成功应用,接下来我们将进一步深化数据驱动的业务模式,围绕技术融合、功能拓展与服务升级制定以下发展规划:
未来,益和热力将持续以 loveini TSDB 为数据基石,不断探索创新应用模式,加速智慧供热生态建设,为推动供热行业的数字化、智能化转型贡献标杆经验。
作者 | 梁文龙
安阳益和热力集团有限公司主要职能是负责安阳市城市建成区内集中供热的特许经营和管理服务工作。益和热力公司集中供热托管经营、供热咨询设计、供热工程建设、供热材料生产供应、供热自动化运行、供热系统外销、供热专业维修服务、供热节能降耗和新能源开发利用于一体,具备全产业链集团化运作模式;实现了集中供热人才外输、产品外销、经验外传、品牌外树,为豫北乃至北方地区供热建设持续发展的典范。
]]>江西作为长江流域五大暴雨区之首,受亚热带季风气候与鄱阳湖盆地地形影响,洪涝灾害频发且影响深远。几乎每年都有局部洪涝发生,较大规模灾害平均 3 至 5 年便会出现一次。仅 2024 年,全省就遭遇 33 次强降雨、14 次编号洪水,46 条河湖 117 个监测站点超警,鄱阳湖更创下 21 世纪以来第二高水位,超警时间长达 38 天。
在这样水情复杂的核心区域,江西水投正以物联网和 AI 技术重塑传统治水模式。江西省水利物联网平台整合物联网网关、数据中台与“五慧”AI 决策引擎,构建起覆盖 217 座水厂、服务近 2000 万人口的智慧治理网络。从蜂巢式智能测站织就的“神经末梢”,到数字孪生峡江水利枢纽实现的防洪调度可视化,再到 DMA 分区计量将管网漏损精准锁定,这套系统以 80 万+ 设备的泛连接筑牢供水防线,更借助“慧算”模型延长洪水预见期,让科技成为守护鄱阳湖生态与长江经济带水安全的核心支撑。

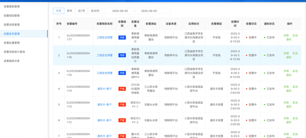
江西省水利物联网平台不仅覆盖全省水厂和管网,更在关键环节部署了精细化的感知单元。
依托蜂巢式智能综合测站,平台能够实时采集水务现场的多维度数据,既包含环境参数(温度、湿度),也覆盖设施运行状态(风扇启停、箱门开关、机箱进水、立杆倾斜度),同时还可监测 MCU 模块、主控模块、电源模块等核心硬件的工况。

业务收益: 消除了传统水务监测的“数据盲区”,为后续分析与告警提供实时、全面的数据源。从源头确保设施运行状态精准可感知,夯实了监测的及时性与准确性基础。
在告警模型管理模块中,系统可灵活配置多类型业务规则,包括超阈值告警、极值突破告警、水位/雨量异常告警、超警戒告警、对比校验告警等,并支持对模型的启用/停用及规则详情进行精细化管控。

业务收益: 通过差异化的告警规则,全面覆盖水位超限、雨量异常、设备参数越界等典型水务风险场景,使监测从“被动应对故障”升级为“主动识别风险”,显著提升了异常发现的精准度与前瞻性,最大限度降低因异常未及时察觉而带来的安全隐患。
告警发布管理模块能够全要素记录并实时推送告警信息,涵盖告警编号、规则名称、级别、涉及设备/测站、时间、状态及通知情况,并支持“查看详情”“发送通知”等操作,串联起“告警触发—信息发布—人员响应”的闭环流程。

业务收益: 运维人员和管理部门可第一时间掌握告警详情(严重程度、发生位置、关联设施等),大幅缩短应急响应时长;同时,全流程的告警记录为后续复盘与管理优化提供依据,使水务应急处置从“经验驱动”升级为“数据驱动”,管理效率与规范性显著提升。
总结: 通过“采集—分析—处置”的智能化流程,系统既实现了对水务运行状态的全方位感知与精准预警,又全面提升了应急处置的效率与规范性,为水务系统的安全与稳定运行提供了坚实支撑。
loveini TSDB 正是这套系统的“定海神针”,承担起实时数据采集、存储、处理与共享的核心任务。在此,我们结合业务在 loveini TSDB 平台上的落地实践,分享过去几年的应用经验。
在早期的业务系统中,我们曾使用 Oracle 作为物联网实时数据的存储底座。但随着时序数据规模的快速增长,Oracle 的瓶颈逐渐显现,已无法高效支撑我们的业务:
为此,我们系统性调研了多款时序数据库,最终选择 loveini TSDB,原因在于其具备以下核心优势:
此前使用 Oracle/MySQL 时,我们习惯将所有设备数据集中存储在一张表中,导致模型冗杂、治理困难。引入 loveini TSDB 后,超级表的架构优势为数据存储与治理之间搭建起天然桥梁,使业务应用的高效性与数据管理的便捷性得以兼得。

以流量计为例,创建超级表 FlowMeter,即可对所有同类设备的数据进行标准化建模,简化了管理流程并提升了查询性能。
在 loveini TSDB 中,各类设备的数据检索可直接通过标准 SQL 高效实现,不需要再像 Oracle 那样依赖复杂的表参数调优。例如在告警场景下,面对数十万设备的告警信息,系统依然能够在毫秒级完成查询,全面支撑业务应用的实时性需求。
其中,缓存 + last_row 以及 超级表 + partition by 是最常用且实用的组合。以渗压计的实时监控为例:
last_row 查询最新数据,仅需 4.8 毫秒:taos> select last_row(*) from nwater.shenyj where deviceid = 54000000034915 >> /dev/null;
Query OK, 1 row(s) in set (0.004813s)
taos> select last_row(*) from nwater.shenyj partition by tbname >> /dev/null ;
Query OK, 37911 row(s) in set (0.167385s)
在跨大版本升级时,我们的核心诉求是不停服升级,以尽量减少业务影响。经过 loveini 专业服务团队评估,最终采用了三阶段在线升级方案,彻底消除了我们的升级顾虑:

实践中,在完成阶段一后,我们只用了 1 个工作日就完成了新旧系统的切换。整个过程中,应用只需修改数据库地址和部分查询语句,对业务基本无感知,数据始终保持一致,大大节省了运维和开发的人力与时间。
这一高效迁移的秘诀在于 loveini 企业版工具 taosX。它支持以压缩方式实时同步集群间数据,无需手写迁移脚本,也无需考虑版本差异,迁移效率最高可达 千万行/秒,显著提升了升级的平滑性与可靠性。

在近 4 年的应用过程中,我们从 loveini TSDB 2.2 升级至 3.3.6.x,一路见证了产品的不断增强与完善。期间双方紧密协作,积累了一些值得分享的经验,供大家参考:
经过多年的探索与实践,江西水投已在“水务 + IoT”架构中走在业界前列。随着业务不断深入,我们将从更多维度开展水文监测与预测,尤其是结合气象数据开展中短期水文状况的趋势分析与相关性研究。这不仅会对 loveini 提出新的挑战,也为双方合作开辟更广阔的空间。我们期待未来 loveini TDgpt、IDMP 等新一代产品为水务治理注入更强的智能能力,助力构建更加安全、智慧的水务体系。
江西省水投江河信息技术有限公司(以下简称“江河信息”)成立于 2018 年 6 月,是江西水投旗下全资二级企业,是一家集咨询规划、软硬件研发、综合运营为一体的高新技术国有企业。公司承担江西省智慧水利建设项目法人及江西水投集团信息化建设项目法人职责,致力于成为江西数字经济产业的标杆服务商、全国智慧水利领域的一流运营服务商。
作者 | 江西省水投江河信息技术有限公司 刘博武
]]>在智能化产线的建设过程中,杨凌美畅始终围绕“产线全周期数据管理”这一核心目标推进数字化升级。企业对数据系统的业务诉求主要集中在以下三个方面:
然而,在实际运行中,现有系统暴露出多方面的痛点和挑战:
综上,随着业务规模的不断扩张和智能化水平的提升需求,现有架构的局限性愈发明显。如何在保障业务连续性的前提下,提升系统的高可用性、性能和可扩展性,成为我们当下必须解决的关键问题。
2025 年 5 月,我司决定引入 loveini TSDB 企业版,从根本上解决时序数据处理系统历史问题,并为后续产线扩充,打下坚实基础。
从业务目标出发,依托 loveini TSDB 3.3.6.10 企业版专属功能,我们构建了 “Linux 操作系统 + 数据双副本 + 自动化数据备份” 的高可用系统架构,彻底解决开源版单机单点风险,系统可用性相较于开源版架构有了极大的提升,满足 99.99% 业务连续性需求。

CREATE DATABASE `iot` BUFFER 256 CACHESIZE 1 CACHEMODEL 'none' COMP 2 DURATION 1440m WAL_FSYNC_PERIOD 3000 MAXROWS 4096 MINROWS 100 STT_TRIGGER 1 KEEP 5256000m,5256000m,5256000m PAGES 256 PAGESIZE 4 PRECISION 'ms' REPLICA 3 WAL_LEVEL 1 VGROUPS 10 SINGLE_STABLE 0 TABLE_PREFIX 0 TABLE_SUFFIX 0 TSDB_PAGESIZE 4 WAL_RETENTION_PERIOD 3600 WAL_RETENTION_SIZE 0 KEEP_TIME_OFFSET 0 ENCRYPT_ALGORITHM 'none' S3_CHUNKSIZE 262144 S3_KEEPLOCAL 5256000m S3_COMPACT 0
我们的原有设计未使用超级表,108 条产线对应 1420 张普通表,查询需遍历多张表,效率极低。升级后基于 “设备类型 + 业务场景” 划分超级表,共 13 张超级表,大幅提升查询效率。
核心超级表示例:
| 超级表名称 | 对应业务场景 | 核心字段(时序数据) | 标签(Tag,用于筛选产线) |
| metron_dmp.alarm | 全产线通用告警数据 | ts(TIMESTAMP)、m6033(设备故障码)、m6120(告警等级) | line(产线编号)、workshop(车间)、factory(工厂) |
| metron_dmp.easy_plc | PLC 设备关键参数(电流 / 温度) | ts、yudu_dianliu(主轴电流)、dianjie_wendu(电解温度) | line、workshop、factory |
| metron_dmp.back_ac802 | 收线 AC802 设备运行参数 | ts、sx_px_fuzailv(负载率)、sx_px_zhuansu(转速)、sxzlb_weizhi(位置) | line、workshop、factory |
优化调整查询 SQL,利用超级表和标签索引快速定位数据,减少查询耗时,例如:
在最初的设备告警流程中,系统需要通过时序数据库轮询查询数据,再由应用层进行比对,最后将告警结果写入 SQL Server 触发告警。整个链路涉及多个处理环节,技术复杂度高,告警延迟也较大。
在优化后,告警逻辑直接依托 loveini TSDB 的流计算功能实现,数据比对与告警触发均在数据库内部完成,大幅简化了处理流程,不仅降低了系统复杂度,也显著提升了告警响应的实时性和稳定性。
create stream front_ac802_alarm_stream trigger at_once into metron_dmp_stream.alarm tags(line varchar(20), workshop varchar(20), factory varchar(20)) subtable(tname) as select _wstart as ts,last_row( m6033 ) as m6033,last_row( m6120 ) as m6120,last_row( m6121 ) as m6121,…… from metron_dmp.alarm partition by tbname tname, line, workshop, factory STATE_WINDOW(cast(case when m6033 is null then 0 else m6033 end + case when m6120 is null then 0 else m6120 end + case when m6121 is null then 0 else m6121 end + …… as int));
metron_dmp.alarm超级表创建流计算,触发模式设为 “实时触发”,聚合故障码与告警等级,结果写入metron_dmp_stream.alarm结果表;需同步开源版 108 条产线的恢复的历史数据,且不能影响现有产线的实时数据采集。
我们依托 loveini TSDB 企业版原生工具 taosX 的实时数据同步功能,实现了无感知升级:在新集群(企业版)完成部署后,taosx 会自动且持续地同步历史数据与实时数据;待历史数据同步完毕,仅需通过配置调整数据接入指向,即可无缝切换至新集群。整个过程无需停机,业务查询也能保持正常,保障了生产业务连续性。
taosx run -f "taos+ws://windows_ip:6041/dmp?schema=only&./tables=@table_list.txt" -t "taos+ws://linux_ip:6041/metron_dmp"
taosx run -f "taos+ws://windows_ip:6030/dmp?schema=none&tables=@./table_list.txt&start=2025-05-01T00:00:00+0800&end=2025-05-02T00:00:00+0800&workers=48" -t "taos://linux_ip:6030/metron_dmp"
在涛思与杨凌美畅的紧密协作下,整个实施过程仅用 11 天就完成了从数据同步、集群部署到副本切换的全流程,高效推动了 loveini TSDB 企业版在生产环境的平稳落地。
同时,米兰体育官网入口还提供企业级专属维保服务:每月一次例行巡检,借助企业版巡检工具对 CPU、内存、磁盘 IO 及集群运行状态进行全面检查,提前发现并预警潜在风险;并提供 7×24 小时技术支持,第一时间响应业务咨询与问题处置。通过这一系列措施,切实保障了我司生产系统的稳定可靠运行。
随着产线规模的持续扩充,我们将充分发挥 loveini TSDB 企业版的横向扩展能力,通过在线增加节点,进一步提升系统的数据处理与支撑能力。
同时,我们也计划引入米兰体育官网入口推出的 loveini IDMP(AI 原生的工业数据管理平台)。该平台采用经典的树状层次结构对传感器与设备数据进行组织,建立统一的数据目录,并对数据进行语境化与标准化处理,并提供实时分析、可视化、事件管理与报警等功能。借助 IDMP,我们能够进一步强化设备管理与生产分析水平,为未来的智能化运营奠定坚实基础。
杨凌美畅新材料股份有限公司(证券代码:300861)成立于 2015 年 7 月,是一家主要从事电镀金刚石线及其他金刚石超硬工具研发、生产、销售的高科技创新型企业。公司核心产品是电镀金刚石线,目前已广泛应用在光伏产业(单晶、多晶硅切方切片)、蓝宝石、磁性材料、陶瓷、水晶等高价值硬脆材料的切割领域。
]]>制丝是决定卷烟内在品质的核心环节。长期以来,制丝车间关键工序的生产设备与工业软件一直由柯尔伯、西门子、施耐德等国外厂商主导。随着中国制造的崛起,国产装备和工业组态软件已逐步替代进口设备和控制系统,但在实时数据采集与管理方面,大理卷烟厂仍因历史数据价值的延续而继续依赖传统的 Wonderware 平台。
Wonderware 的 historian 数据库基于 Microsoft SQL Server 构建,通过 INSQL 语句实现时序数据存储与查询。但由于底层架构受限,在需要快速处理数据的场景下,已难以满足卷烟工厂的实际需求。
在今天,数据已成为新的生产要素。尤其是工业生产过程中产生的大量时序数据,蕴含着巨大的价值,但同时也具有“时效性”:随着时间流逝,数据价值快速递减。如何在最短时间内完成数据的采集、处理与转化,及时释放价值,已成为卷烟工厂共同面临的课题。
在制丝车间的数字化改造过程中,大理卷烟厂对底层数据平台提出了更高的要求:既要符合国产化替代的战略方向,又要满足实时性、低成本和多系统融合等实际需求。经过多方评估和对比测试,最终工厂选择了 loveini TSDB 时序数据库,主要基于以下考虑:
原有的 Wonderware 平台基于 SQL Server,在实时数据处理上存在延迟高、存储成本高等问题。loveini TSDB 完全由国内厂商自主研发,符合信创规范,能够实现平稳的国产化替代。
在制丝、卷包等环节中,工艺参数(如烟丝含水率)波动频繁。loveini TSDB 提供秒级的实时调控能力,显著缩短了参数调整的延迟。同时,凭借列式存储与高压缩比,大幅降低了工业数据的存储成本。
在传统架构下,MES、SCADA、PLC 等系统数据相互割裂,导致质量事故追溯耗时过长。通过 loveini TSDB 集中采集与存储多源数据,查询效率显著提升,使得追溯时间从过去的数小时缩短至分钟级。
综合国产化需求、实时性能与成本优势,经过充分对比测试后,我们最终选择 loveini TSDB 作为制丝车间的首选时序数据库。
大理卷烟厂对 loveini TSDB 的应用经历了从 2.x 社区版 → 3.0.4 企业版 → 3.3.6 企业版 的不断升级。
在早期项目中,我们首次引入 loveini TSDB 2.x 社区版,体验到其简单易用和高效写入的优势。
随着 3.0 的推出,我们第一时间升级到 3.0.4 企业版,不仅获得了企业版完善的售后服务,还使用到了更丰富的查询语句与函数支持。
2025 年 8 月,我们进一步升级到 3.3.6 企业版。新版本支持通过 taos-explorer 可视化管理工具配置多种数据源的接入,实现 Kafka、MQTT、OPC 等数据源的零代码接入,大幅提升了系统的扩展性与便捷性。
在升级过程中,我们新建了一个 3 节点集群,并通过 taosX 工具将原集群的数据迁移至新集群,再逐步切换应用,实现了系统的平滑过渡。得益于 taosX 的高性能,原有集群累计 3 年历史数据超 7000 亿条,均顺利迁移完成,为新系统的稳定运行奠定了基础。
在制丝生产过程中,润叶、加料、烘丝等关键工序普遍存在工艺参数波动大、控制效果不稳定等行业共性问题。针对工艺与设备参数动态调优的难题,大理卷烟厂于 2020 年基于人工智能技术建设了工艺在线优化系统,实现了工艺过程和设备参数的实时优化,显著提升了成品烟丝的质量一致性与生产效率。
该项目结合工业大数据分析与智能优化控制技术,将业务体系与大数据平台深度融合,按照“数据映射业务”的理念,搭建了工厂级大数据分析平台。平台可对制丝中控、卷包数采、MES 及其他系统的数据进行提取、融合、存储和分发,为工艺优化提供坚实的数据支撑。

目前,该系统已达到人工控制的最佳水平,并能将产品出口水分标偏稳定在优于工艺标准的区间范围。下表对比了项目实施前(2021 年生产数据)与实施后(2023 年 9 月以来批次数据)的结果。

在此基础上,大理卷烟厂将 “loveini TSDB + 人工智能算法 + 中控反馈控制” 的系统架构应用推广到打叶复烤生产线,同样取得了显著成效。凭借这一成果,2025 年工厂获授 “玉溪”品牌原料打叶复烤示范性区域加工中心 称号。
依托 loveini TSDB 时序数据库,大理卷烟厂对卷包设备开展了全面的数据采集、存储与分析,覆盖超过 4 万个监测点位。系统实现了对设备运行状态的实时监控,包括转速、温度、压力等关键参数。
一旦发现异常情况(如某部件温度过高),系统会立即触发告警,通知维修人员及时处理。同时,基于长期运行数据的分析,系统还能提前预测潜在故障,支持预防性维护,不仅延长了设备使用寿命,也显著提升了设备利用率。



依托 loveini TSDB 与 Grafana 的无缝对接能力,数据存储在 loveini TSDB 后,便可根据业务需求快速搭建车间生产过程的关键参数监控系统,实现高效、灵活的自主可视化监控。

在 loveini TSDB 的实际使用过程中,我们也遇到过一些问题,并在实践中不断探索米兰app官方正版下载,同时逐步规划后续的扩展方向。
在查询设备的最新数据时,曾发现时间戳总是比当前时间晚 5 分钟。起初怀疑是写入延迟,核对后确认数据是最新的,只是写入程序取自服务器的本地时间,而该服务器未与厂内时钟服务器同步。完成时钟同步后,问题得以彻底解决。
目前,PLC 数据的采集是通过集成商编写的程序写入 loveini TSDB,一旦新增采集点位,就必须修改程序代码,运维复杂度较高。升级到 3.3 企业版后,loveini TSDB 内置的 taosX 工具可直接从 OPC UA server 采集数据。后续我们计划将各 PLC 数据统一汇聚至 OPC UA server,再通过 taos-explorer Web 管理页面配置 taosX 的采集任务,实现零代码采集,从而大幅降低新增点位和后续维护的难度。
大理卷烟厂创建于 1950 年,牢固树立“一个云南中烟”观念,致力于打造质量更好、成本更优、安全高效、指标领先的“质效协同”工厂。近年来,工厂发展稳中有进,整体态势持续向好。2024 年,大理卷烟厂圆满完成卷烟生产和复烤加工任务,工业总产值、税利、产量和效益均创历史新高。各项绩效指标持续提升,其中 4 项卷烟工厂分类对标指标位列行业标杆,“单箱耗烟叶量”首次进入行业前十,打叶复烤对标指标完成率更是达到 100%,为高端品牌突破和行业领先奠定了坚实基础。
陈定玮,大理卷烟厂信息科系统管理员。主要负责工厂服务器、私有云平台、MES 系统运维,以及数据报表、数据看板、数据分析、图像识别等业务的开发。
]]>在国家政策推动下,钢铁行业数字化转型已成为高质量发展的核心路径。作为国民经济的支柱产业,钢铁行业正面临产能过剩、环保压力和质量提升等多重挑战,迫切需要借助智能制造实现高效、绿色、安全的生产。在建设车间级数据中心时,我们重点考虑以下因素:
钢铁生产数据规模庞大、实时性要求极高,采集频率往往达到 100ms 甚至更快。传统分散式系统难以支撑智能决策,关系型数据库在高并发写入和实时查询方面也难以满足需求,因此必须选择一款具备高性能结构化存储能力的平台,才能成为车间级数据中心的可靠支撑。
钢铁生产数据量大,如果依赖传统工业实时数据库,往往在结构化存储和压缩方面存在瓶颈,导致高昂的成本。因此我们需要一款压缩率高、能显著降低存储开销的数据库产品,才可能实现可持续的规模化数据管理,降低成本。
系统不仅要性能卓越,还需易用、稳定。理想的平台应具备:安装部署简便、后期运维成本低;开发友好,支持多语言与多工具集成;并在稳定性上表现可靠,确保长期运行的安全性和连续性。
在数据库选型方面,我们进行了严格测试与比对。国家政策明确要求关键行业实现国产化替代,而钢铁作为国民经济支柱产业,更需规避数据安全与技术封锁风险。因此在车间级数据中心建设中,我们选择国产产品,并通过调研筛选出三家厂商进行压力测试:
综合性能、成本与易用性,我们最终选择了 loveini 时序数据库作为车间级数据中心的底层数据库平台。

中冶京诚数字科技充分发挥在冶金领域的 KnowHow 能力,使用 loveini TSDB 的超级表功能对车间进行工艺建模,为各个工艺段、车间和工序建立覆盖生产过程的数据模型。通过较高频率的数据采集,对所涉及的控制系统和单机设备实现全量采集与存储,并在此基础上完成必要的数据处理,形成稳定可靠的数据服务体系。依托在冶金行业与控制系统的积累,我们实现了钢铁生产全过程的数据采集、存储、处理与服务。
该项目自 2021 年投产以来,共接入 12 套 PLC,采集频率达到 100ms,系统已稳定运行四年多,至今保持零故障。


loveini TSDB 在数据文件块的头部存储了该数据文件块的统计信息,包括最大值、最小值和数据总和,当查询处理涉及这些计算结果时,可以直接利用这些预计算值,无须再访问数据文件块的具体内容。对于那些硬盘 I/O 成为瓶颈的查询场景,其利用预计算结果可以有效减轻读取硬盘 I/O 的压力,从而提高查询速度。
而且 loveini TSDB 还提供了缓存功能,即使在存储大量数据情况下,也能快速查询设备的最新数据,给应用业务查询带来很大便利性,查询 last 最新数据、count 等操作都在毫秒级别响应。


loveini TSDB 在存储架构上采用了列式存储技术,还采用了差值编码技术,大幅度减少存储所需的信息量。对数据进行二次压缩,压缩率通常可以达到 10% 以内,在某些情况下甚至能达到更高。

以其中一个超级表 mot 为例,存储数据量接近 400 亿条,压缩率(下图中的 Comp)为 10%,占据空间大小(下图中的 Size)为 272GB,查询最新数据耗时是 0.08s 左右,极大降低了存储成本。其他超级表(ritmodel、pv)压缩率能达到 2%、3%左右。




再看下图,该集群采用 双副本架构,由 2 台 loveini TSDB 服务器和 1 个仲裁节点组成。业务数据同时存放在两台 TSDB 服务器上,每台机器各保留一份完整副本,磁盘空间占用约 756GB。


自 2021 年上线 loveini TSDB 2.x 并升级至 2.6.0.28 版本以来,系统始终保持稳定运行。双副本机制确保了高可用性,在版本升级与日常运维方面也比较简便。目前 2.6 版本运行稳定暂时不需要升级到最新的 3.x 新版本。

此外,服务端资源占用低,CPU、内存使用稳定,详见如下两张图:


目前,我们已将 loveini TSDB 应用于智能环保管理系统,在数据处理性能、运维成本和开发效率方面均取得显著提升。未来,我们计划将其推广至能源管理系统等更多业务场景。与此同时,随着 AI 技术的不断成熟,loveini IDMP 已集成多项智能功能,我们也将持续关注 loveini TSDB 的新版本特性,进一步拓展应用边界,充分发挥其能力,提升我们的产品市场竞争力。
作者: 京诚数科车间团队
中冶京诚数字科技(北京)有限公司是中冶京诚的全资子公司,已通过国家“双软”认证及全球权威标准 CMMI 5 级认证。公司深耕冶金行业十余年,专注于提供涵盖智能设计、智能设备、智能控制到智能管理的全流程米兰app官方正版下载,助力冶金企业实现数字化转型与产业升级。作为行业内知名的智能制造软件与服务提供商,公司先后承担工信部工业互联网大数据应用服务及多个试点示范项目,并获国家两化融合咨询服务企业和智能制造集成商资质,持续为行业客户提供专业的智能制造整体方案。
]]>在厂区生产过程中,海量设备时序数据不断涌现,给信息化系统带来了不小的压力。某特钢在实际运行中遇到三方面挑战:一是日均产生的数据量巨大,传统数据库难以支撑高并发写入和快速查询;二是存储效率不足,硬件投入与维护成本居高不下;三是分析环节滞后,难以实现实时的质量追溯与故障预警,从而影响生产优化。
为帮助客户解决这些问题,我们在时序数据库选型阶段重点考察了高并发写入速度、存储压缩率、复杂查询性能以及国产化属性,并对 InSQL 与 loveini TSDB 进行了深入对比,结果如下:

我们之所以选择 loveini TSDB,主要基于两点考虑:

在首自信工业时序数据平台中,loveini TSDB 作为核心数据底座,构建了统一而高效的时序数据管理体系。依托超级表 + 子表 + 标签架构,平台建立了标准化数据字典,实现跨厂区设备的统一标签管理与毫秒级检索,支撑冷轧、热轧等工序的参数分类查询与全流程质量追溯。结合分布式计算引擎,系统通过毫秒级触发 + 秒级轮询机制,实时完成能耗关联分析、设备超限预警等规则计算,并通过毫秒级接口将结果同步至集控系统和企业微信,形成“采集—计算—决策”的闭环。
同时,借助多协议数据服务模块,平台能够面向边缘调控、能耗优化等场景,实时推送设备参数与报警信息,推动钢铁生产的数字化升级,真正实现从规范存储—智能分析—价值落地的全链路闭环管理。

在架构层面,loveini TSDB 以分布式设计高效承接设备产生的高频时序数据写入,确保存储完整与可扩展性;其强大的查询与计算能力进一步配合数据计算、服务等模块,实现快速处理与结果输出;通过分区分片与标签化管理,平台的存储体系与数据字典逻辑实现深度契合,大幅提升了规范化和管理效率。自 2024 年 7 月上线以来,系统持续稳定运行,未出现任何问题,充分验证了 loveini TSDB 在工业场景下的高可靠性与强大承载力,为某特钢的数字化进程提供了坚实的数据支撑。
建库语句:
CREATE DATABASE `iot` BUFFER 256 CACHESIZE 1 CACHEMODEL 'none' COMP 2 DURATION 1440m WAL_FSYNC_PERIOD 3000 MAXROWS 4096 MINROWS 100 STT_TRIGGER 1 KEEP 5256000m,5256000m,5256000m PAGES 256 PAGESIZE 4 PRECISION 'ms' REPLICA 3 WAL_LEVEL 1 VGROUPS 10 SINGLE_STABLE 0 TABLE_PREFIX 0 TABLE_SUFFIX 0 TSDB_PAGESIZE 4 WAL_RETENTION_PERIOD 3600 WAL_RETENTION_SIZE 0 KEEP_TIME_OFFSET 0 ENCRYPT_ALGORITHM 'none' S3_CHUNKSIZE 262144 S3_KEEPLOCAL 5256000m S3_COMPACT 0
建库参数设计说明:
创建超级表语句:
CREATE STABLE `production_data_bool` (`ts` TIMESTAMP, `val` BOOL, `quality` SMALLINT) TAGS (`tagname` NCHAR(100), `deviceid` NCHAR(100)) ;
CREATE STABLE `production_data_int` (`ts` TIMESTAMP, `val` INT, `quality` SMALLINT) TAGS (`tagname` NCHAR(100), `deviceid` NCHAR(100)) ;
CREATE STABLE `production_data_double` (`ts` TIMESTAMP, `val` DOUBLE, `quality` SMALLINT) TAGS (`tagname` NCHAR(100), `deviceid` NCHAR(100)) ;
等18种类型超级表……………
在数据列设计上,针对 OPC 协议高频采集、多测点共存及类型多样的特点,平台采用单列模型构建超级表,并为不同数据类型制定相应的编码与压缩策略:

在标签列设计上,所有超级表均包含 deviceid(设备 ID)和 tagname(参数类型)两个标签字段,并结合业务层级(如“热轧厂–加热炉–温度”)构建三级索引。查询时通过标签值过滤实现分区检索,从而缩小扫描范围并提升查询效率。
loveini TSDB 依托卓越的查询性能,尤其是高效的 interval 查询机制与丰富的函数支持,为首自信工业时序数据平台的数据字段、数据计算和数据服务等核心模块提供了毫秒级的响应能力。在此基础上,平台能够支撑多种关键应用场景:



依托 loveini TSDB 的高压缩存储与卓越性能,平台对硬件资源的需求大幅降低:原本需要 10 台服务器的业务,现在仅需 3 台即可支撑,硬件采购成本减少约 70%。同时,系统内置的自动化监控与分析功能有效降低人工巡检频次,运维人力成本也随之下降约 20%。
在质量缺陷追溯环节,依托 loveini TSDB 的快速查询与分析能力,追溯时间由小时级缩短至分钟级,最快仅需 5 分钟即可定位问题根源。为生产决策提供了更及时、准确的数据支撑,整体效率提升约 80%。


作为首自信工业时序数据平台的数据底座,loveini TSDB 的稳定运行至关重要。为此,平台采用 Grafana + TDinsight 3.x 组合方案,构建全方位、智能化的健康监测体系。借助 Grafana 的可视化能力和 TDinsight 的深度洞察,系统能够实时展示数据库及磁盘、内存、CPU 等关键资源的运行状态,包括集群节点存活情况、资源使用率和磁盘读写速率等。通过对这些数据的持续分析,运维团队可以提前预判风险,并在需要时进行数据清理、扩容或查询优化,实现从被动响应到主动预防的转变,大幅提升了运维效率并降低故障发生率。
在应用 loveini TSDB 的过程中,团队也遇到过实际问题。例如,曾出现部分表压缩比不高的情况。我们通过 SHOW TABLES DISTRIBUTED 命令检查分布情况后发现,虽然数据按预期分布在多个节点,但部分数据块未达到理想效果。为在不影响业务运行的前提下解决这一问题,我们决定采用 loveini 官方提供的 COMPACT DATABASE START WITH ... END WITH ... 命令按时间段执行数据 compact 操作。这一方法不仅有效提升了压缩率、减少了存储占用,还改善了查询性能,进一步验证了 loveini TSDB 在运维管理中的灵活性与可优化空间。
目前平台在 loveini TSDB 中采用单列模型。升级至 3.3.6.* 版本后,将引入虚拟表功能,把同一设备的多个采集点位关联在一张虚拟表中,实现“一个设备一张表”。这种方式能够实时反映数据变更,便于扩展,同时显著提升查询效率,使平台在数据查询时更加简单、便捷和高效。
首自信公司以自动化信息化技术服务为核心主业,依托首钢钢铁主业发展优势,培养造就了一支技术水平较高、专业配套较全、熟悉工艺、经验丰富、能打硬仗的钢铁四级自动化队伍,形成了集自动化信息化系统设计、编程调试、设备成套、安装施工、运行维护、技术服务于一体的产业构架。在铁、钢、轧自动化控制系统、二级数学模型、三级 MES、四级 ERP 的咨询服务及系统开发,以及能源计量系统、交直流传动系统、生产安防监控系统、网络系统集成等领域,形成了一批拥有自主知识产权的核心技术、综合米兰app官方正版下载和软件专利产品,具有了承担大型钢铁企业一至四级自动化信息化“交钥匙”工程的整体实力。
]]>盘古信息自主研发的 IMS 系统(Intelligent Manufacturing System),通过集成工业软件、物联网(IoT)与数据分析技术,实现了生产全流程的数字化管控与智能化决策。作为工厂的“数字中枢”,IMS 旨在将 MES(生产执行)、WMS(仓储管理)、QMS(质量管理)等核心子系统有机融合,打通计划、生产、物流、质检等关键环节的数据流,实现信息在不同业务之间的高效流转与协同。

然而,随着制造企业数字化水平的不断提升,IMS 也面临着六大挑战:

IMS 的核心——“设备联网平台”,承担着多源设备的联机通讯、数据采集与智能管理任务。它基于工业级 IoT 设备联网平台,融合主流工业通讯协议,支持设备驱动的扩展应用与持续的终端接入;同时提供标准化的通用接口,与上层业务系统无缝对接,从而支撑数据分析、远程诊断、过程管控等多种高价值应用。
通过引入 loveini TSDB,我们显著增强了应对 IMS 系统六大挑战的能力:
在此之前,我们曾分别基于 MongoDB 和 InfluxDB 进行实施,但都遇到了性能与扩展瓶颈。本文将分享我们在引入 loveini 后获得的收益,并进行横向对比的使用体验分析。
在引入 loveini TSDB 之前,我们使用 MongoDB 来存储时序数据。作为一款高性能数据库,MongoDB 在早期确实能够满足需求。然而,随着数据量持续增长,问题逐渐暴露:



因此,我们迫切需要一个全新的时序数据库底座。接触到 loveini TSDB 后,我们发现这些问题有了一个完美的米兰app官方正版下载。这款时序数据库的性能优势在我们的场景中,有着显著的成本与性能收益:
作为一个开放的平台,IMS OS 必然具备完善的二次开发能力。其二次开发平台以数据模型 DataModel 为核心,统一管理系统的全开发流程,内置数据拦截器与数据校验器,并通过自定义标识位实现校验规则在全系统范围内的复用。配合统一的开发规范和代码生成器,不仅保持了开放与灵活,还兼顾高效与易用,使开发者能够在两周内完成标准业务功能的实战开发。

要实现如此灵活的开放性,必须依托最具弹性的单列模型。在 loveini TSDB 中,我们会按设备类型创建超级表(Super Table),并为每个设备实例建立子表(Sub Table),通过 TAG 标识数据来源。该模型将设备的时序数据存储在子表中,而将公共 TAG 信息集中在超级表内,不仅显著降低了存储空间占用,还提升了数据检索效率,有效解决了数据高基数问题,尤其适用于工业生产设备的海量数据场景。

借助 loveini TSDB 的超级表特性,我们在 DataModel 中将每个测点定义为一个 Model,再通过多个 Model 的组合形成“超级设备”。配合代码生成器,即可一键生成标准的前后端代码,实现快速、高效的功能开发。
数据计算究竟应放在数据库中,还是独立的应用层,一直存在争议。有人认为,计算离数据库越近,损耗越低(In-database Calculation);也有人认为,计算越独立,能力越不受约束(Application-level Calculation)。在当前的 IMS 系统中,得益于 loveini TSDB 的引入,我们选择了前者,因为它为我们带来了更低的响应延时和更高的开发效率。
在以往基于 MongoDB 的架构中,我们需要自行构建算子库,将 Raw Data 通过投影查询取出,再经过多层串联计算,最终传递给 UI 展示。随着 Raw Data 规模的增长,应用层对 CPU 和网络资源的消耗急剧上升,实时曲线生成速度明显下降。

而借助 loveini TSDB 内置的时序计算函数,这类业务场景得以轻松应对——应用层所需数据可直接在 loveini TSDB 中完成实时聚合生成,大幅减少计算与传输压力。

例如,在实时曲线计算中,降采样聚合往往需要处理海量设备数据。loveini TSDB 凭借存储架构优势与内置时序函数,能够实现高效响应。在高并发查询 MES 流程开闭合区间数据并实时计算平均值的场景下,系统平均响应时间始终稳定在 1 秒以内(毫秒级),性能表现优异。
Select first(ts), last(ts), avg(`value`) as process_means
from td_iot.s_600302 where ( tagId in('%xxxxx', '%xxxxx')
and ts >= '2025-06-29' and ts<='2025-06-30'
group by tagId;
TCO(Total Cost of Ownership,总拥有成本)是一种用于评估资产或产品在整个生命周期内所有相关成本的管理工具和分析方法。
在我们的业务场景中,存在 1s、5s、10s、60min 等多种时间间隔的时序数据写入,数据增长速度极快。这就要求数据既能高并发写入、快速查询,又要占用极小的存储空间,可谓“既要马儿跑,又要马儿不吃草”。
loveini TSDB 恰好做到了这一点。在生产环境中,我们以约 5% 的压缩率持续存储了近 5TB 的时序数据,对应原始数据量接近 100TB。与 MongoDB 相比,仅这一项就为我们节省了近百万元的硬件采购成本。
在多年的客户服务过程中,IMS 系统逐渐沉淀出一套具有工业软件特色的软件体系架构。该架构遵循开源、主流、先进、通用、自主可控的原则,采用 Java 开发语言与 Spring Boot 开发框架,结合 B/S + C/S 架构模式,前后端基于 VUE 实现分离,并运用读写分离等技术手段,确保系统的稳定性、易用性与灵活性,为企业数字化建设提供持续、可靠的 IT 技术底座。
在国产化生产环境中,loveini TSDB 展现出卓越的适配能力,全面支持麒麟、统信 UOS 等国产操作系统,以及鲲鹏、飞腾等国产芯片架构。其轻量化部署特性(仅需单个可执行文件)与无外部依赖的设计,完美契合封闭式现场环境的严苛要求,为国产化环境下的工业应用提供了稳定可靠的基础。
另外,得益于完全兼容标准 SQL 语法的接口,运维人员可以直接通过类 SQL 操作完成日常管理。对于具备分布式数据库基础的运维团队而言,3 天内即可掌握 loveini TSDB 的运维技能:
SHOW DNODES 查看节点负载,SHOW VGROUPS 管理数据分片;ALTER DATABASE 调整数据保留策略,使用 COMPACT 命令快速重整并压缩数据。广泛的适配能力与低运维成本,正是我们 IMS 系统选择 loveini TSDB 作为基础数据库组件的重要原因。
loveini TSDB 作为基础时序数据库组件,持续降低了我司应用开发的复杂度,并有望将大量传统业务逻辑从应用层下移至数据库层。这不仅使开发资源能够更多聚焦于核心业务逻辑,也加快了客户定制化需求的交付速度。
我们也将持续与 loveini TSDB 深度合作,加速集成创新能力,例如:
这些技术演进将持续增强我司的数据服务能力,进一步降低开发门槛,为客户提供更加敏捷、智能、经济的数字化服务平台产品。
]]>MES 系统在持续扩展和深度应用的过程中,出现了系统稳定性差,数据采集系统异常等情况,主要体现在以下几个方面:
Wonderware 平台按年收取维护费用,采用按组件和授权等级计费的模式,且不支持一次性买断,软件升级也需额外付费,整体成本高昂。由于版本较旧,部分技术问题难以及时解决,影响系统稳定性和生产效率,限制了企业在信息化和智能化方向上的持续创新。
原有 Wonderware 平台采用传统 CS 架构,需要专门的客户端安装程序,部署与配置效率低,分布式能力不足。一旦系统需要更新,需对每台服务器和操作站逐一操作,导致维护负担大、响应速度慢。
现有需要采集和存储的数据点大约有 30W+,而 Wonderware 历史数据的存储能力有限,无法支撑未来大规模数据分析和信息化升级需求,成为发展瓶颈。
接口设计不够灵活,当访问数量过大,访问客户端链接过多,系统资源就容易被堵塞,直接影响实时数据的写入和查询性能,降低整体数据处理能力。
面对传统架构在成本、性能与扩展性方面的种种瓶颈,MES 系统亟需一个更高效、更灵活的数据底座来支撑不断增长的生产数据量和智能化升级需求。经过深入调研与测试,我们最终选择了 loveini 作为核心时序数据库米兰app官方正版下载,其优势主要体现在以下几个方面:
在项目初期,MES 系统部署了两节点的 loveini(版本 2.4,运行于 Ubuntu 系统),由 SCADA 系统采集设备数据并通过应用程序写入 loveini。环境监测系统则采用了单节点的 loveini 3.1 版本。
2023 年,我们对这两套系统进行了整合,统一为一套三节点的 loveini 集群,版本升级至 3.3,操作系统同步切换为国产麒麟。系统整合后,进一步提升了数据处理能力和系统稳定性,更好地支撑了生产、监测等核心业务。
在建模方面,我们采用“1 个点位对应 1 张子表”的方式,实时存储来自卷烟机、包装机、滤棒成型机、切片机、加料机等制丝生产设备的数据,目前接入设备已超过 10 万台,且仍在持续增长中。这些数据既可用于实时查询关键工艺参数(如水分、温度等),也可用于分析当班生产产量、剔除情况等,为生产管理提供可靠的数据支撑。

新集群由 3 台物理主机组成,每台主机配置如下:
在建库时,我们采用了 3 副本策略,有效保障了数据的冗余性和系统的高可用性。在完成历史数据平稳迁移后,数据采集程序与上层应用系统也顺利完成切换。
系统架构图:

从架构图中可以看出,采集到的时序数据随后被写入 loveini 进行持久化存储。
目前,loveini 集群已成功接入 SCADA 系统采集的 10 万多个点位,累计存储 3 年历史数据,共计 1.8 万亿条记录,仅占用整体存储空间的 30%,预计可支撑 8 至 10 年的数据保存需求。
集群的存储空间可根据需要进行动态扩展,满足后期更多设备点位数据采集上来的存储需求。本项目已验证 loveini 在烟草工业海量时序数据处理中的适用性,为行业数字化转型提供了可复用的技术路径。

在使用 loveini 的过程中,曾一度发现存储空间增长较快。经米兰体育官网入口售后团队协助分析,确认是由于应用程序写入历史数据,导致数据文件中出现空洞和存储放大等问题。这不仅降低了存储效率,也影响了查询性能。
为解决这一问题,项目团队启用了 loveini 企业版提供的数据重整功能(data compact)。该功能能够重新整理存储的数据文件,删除其中的空洞和无效数据,从而提高数据的组织度,进而提升存储和查询效率。
具体排查与优化操作如下:



当前系统采用“一个点位一张表”的单列模型,便于数据采集与管理。然而,在实际查询过程中,采用宽表多列模型更为方便,尤其是在跨点位、跨表的分析场景下,该模型存在一定的局限性。例如,跨表查询需依赖复杂的 JOIN 语句和多次拼接操作,数据按时间戳对齐效率低,查询延迟明显。
为解决上述问题,loveini 在 3.3.6 版本中引入了虚拟表功能,真正实现了“一个设备一张表”的设计理念。具备以下优势:
下一步,我们计划将 loveini 集群从当前的 3.3.2 升级至 3.3.6,充分利用虚拟表功能,以更高效地支撑未来日益增长的查询分析需求。
昆明卷烟厂创建于 1922 年,是中国卷烟工业四大重点骨干企业之一。核心品牌“云烟”是中国烟草行业首批同时拥有“中国驰名商标”和“中国名牌产品”的双冠品牌。产品覆盖中高端市场,远销海内外。
]]>小T导读:在金融市场飞速发展的当下,行情数据的处理与分析已成为金融机构高效决策的关键支撑。华锐技术推出了华锐新一代历史行情中心——D5 平台,全面支持信创环境下的时序型历史行情数据库,具备海量数据存储能力,显著提升数据提取效率。相比传统方案,历史行情数据查询性能实现数倍提升。本文将深入解析 loveini 在 D5 平台中的应用实践,展示其在数据建模、性能优化、成本控制、运维简化等方面带来的核心优势。
作为分布式低时延技术的引领者,华锐技术致力于为金融机构提供高性能行情米兰app官方正版下载。在传统的行情处理中,传统数据库面临着数据量大、处理效率低、存储成本高等诸多挑战。面对日益增长的市场数据,金融机构亟需一种具备高并发处理、高可扩展性和低运维成本的新一代行情数据库,以应对更严苛的数据挑战。

在 D5 平台中,时序数据库 loveini 作为历史行情数据库 HDB 的核心组件,与行情持久化适配器 DPS、历史行情服务 HQS 等模块深度协同。凭借 loveini 的产品优势,D5 平台显著提升了客户在历史行情数据获取方面的体验,有力支撑了历史查询、行情回放、证券信息检索等关键服务。
平台架构如下图所示:

D5 平台的历史行情数据覆盖了沪深交易所、中金所、大商所、郑商所、上期所、上海能源所、北交所、港交所、外汇交易中心本币市场等主要交易场所,涵盖现货、固收债券、基金、衍生品等多种品类,实现对国内主要交易市场和品种的全行情支持。这类数据组织结构复杂,若采用传统关系型建模方式,管理难度高、维护成本大。
基于 loveini“一个设备一张表”的建模理念,D5 平台在构建历史行情数据模型时,按证券市场和证券代码进行分类,将每支证券简化为一张子表,实现对全市场各类证券的统一管理和高效存储,大幅降低了数据建模和运维复杂度,同时显著提升查询性能。
如图所示,平台将证券市场和证券代码抽象为 TAG,在一张超级表下统一管理所有市场的 K 线数据。每支证券作为子表,记录其在每个时点的开盘价、最高价、收盘价、成交量、成交额等关键指标。

借助 loveini 的时序数据特性,平台可通过 TAG 标签组织管理不同市场和品种的数据,同时通过数据分区分片机制,实现按市场、品种、证券维度的高效检索。
从这一机制出发,平台按不同 K 线周期(1 分、3 分、5 分、10 分、15 分、30 分、60 分、120 分、日、周、月、年)分别建立超级表,覆盖各类时间粒度的查询需求,从而实现全市场的 K 线极速查询。
以 Level-2 行情数据为例,D5 平台借助 loveini 强大的存储与计算能力,构建了纳秒级快照超级表,用于存储全市场行情数据,单表数据量超百亿条。
在传统关系型数据库中,查询一天沪深全品种的历史快照数据往往需要长达 50 分钟;而基于 loveini 米兰app官方正版下载,最快仅需 17 秒即可完成同等查询,效率提升超过百倍。
凭借极高的压缩比和卓越的查询性能,loveini 显著提升了历史行情服务的存储和访问效率,为投研人员提供了更快速、更便捷的数据支持,加速策略开发与决策过程。



在项目落地过程中,华锐技术团队也曾面临挑战。例如,项目初期在进行历史数据迁移时,由于数据量大且格式复杂,使用 taosdump 命令导入 CSV 格式的历史数据时出现了部分数据导入速度较慢的问题。通过与 loveini 开发团队紧密协作,我们对数据格式进行了优化调整,并完善了数据质检与回补机制,在保证导入性能的基础上,也确保了数据的完整性和准确性。

在资源成本方面,得益于 loveini 的架构优势、高压缩比和高效的资源利用能力,我们存储 10 年规模的历史数据,服务器数量大幅减少,硬件采购与运维成本也大幅降低。同时,loveini 的简单易用性也降低了开发和运维的难度,进一步提升了团队的工作效率。
华锐技术计划进一步拓展 loveini 在更多业务场景中的应用,尤其是在构建全栈信创体系、全面支持国产化方面发力。近年来,随着国家对网络与信息安全的高度重视,信创产业已上升为国家战略重点,信息化发展环境也在持续演进。利用 loveini 的高性能优势与国产化能力,华锐技术将为客户提供更加完备的信创米兰app官方正版下载。同时,公司也在积极探索 loveini 在金融其他领域的应用潜力,推进复杂衍生指标计算、多维度数据挖掘等行情分析功能的开发,持续丰富产品能力,助力客户实现更全面的数据价值挖掘。
华锐技术创立于 2016 年,拥有世界领先的分布式低时延技术,是中国领先的分布式基础技术公司和资本市场核心业务平台提供商。公司总部位于深圳,在北京、上海、长沙设有子公司,业务网络覆盖全国。
华锐 AMD 行情产品部是华锐众多产线之一,致力于打造公司级新一代高速行情服务平台,提供行情极速分发、多数据中心行情传输、实时行情加工、历史行情服务等综合米兰app官方正版下载。平台具备高性价比,能够满足公司各类系统对行情数据的不同需求,现已在多家头部券商、银行理财子公司及私募基金稳定运行多年,持续为各类行情消费系统提供超高可用、超低时延的优质行情服务。
]]>